妈蛋呀,改用logstash的原因是因为,scribe 真心搞不定,其次就是产品经理需要我开发一个可自定义的panel图表系统。
因为长时间没搞elk方案, 都忘了logstash的语法了,因为爬虫的都是我们自己定义的,这个时候需要自己手写正则了。
logstash 本身就内置了很多程序的变量正则, 比如nginx haproxy apahce tomcat的正则, 需要你自己指明 type格式就可以了。
这里标记下文章的源地址, http://tz.lingc.xyz http://tz.lingc.xyz/?p=1055
那么问题来了… … type貌似不能随便的引入,我一开始没注意 就随意用了nginx-access 结果filter里的grok正则怎么都匹配不了,很是恼火 … …
最后干掉了type后,就可以正常的匹配了,应该没这么二b,有时间再折腾下这个问题 。
关于grep或者是grok,大家可以在 http://grokdebug.herokuapp.com/ 这里查询下正则的匹配。
我经过测试后的logstash agent.conf的配置 。
input {
file {
type => “producer”
path => “/home/ruifengyun/buzzspider/spider/spider.log”
}
}
filter {
grok {
pattern => “\[(?<datetime>\d{4}-\d{2}-\d{2}\s\d{2}:\d{2}:\d{2},\d{3})\]\s(?<level>\w*)\s\”Crawl\surl:(?<url>(.*)) (?<httpcode>[0-9]{2,3})\stakes (?<cost>\d.\d\d).*”
}
}
output {
redis {
host => “123.116.x.x”
data_type =>”list”
key => “logstash:demo”
}
stdout { codec => rubydebug}
}
在终端的结果是:
"message" => "[2015-01-27 14:56:55,613] INFO \"Crawl url:http://weixin.sogou.com/weixin?query=%E4%B9%90%E6%92%AD%E8%AF%97&tsn=1&interation=&type=2&interV=kKIOkrELjbkRmLkElbkTkKIMkrELjboImLkEk74TkKIRmLkEk78TkKILkbELjboN_105333196&ie=utf8&page=7&p=40040100&dp=1&num=100 200 takes 0.085 seconds, refer:, depth:2\"",
"@timestamp" => "2015-01-27T06:56:56.359Z",
"@version" => "1",
"type" => "producer",
"host" => "bj-buzz-dev01",
"path" => "/home/ruifengyun/buzzspider/spider/spider.log",
"datetime" => "2015-01-27 14:56:55,613",
"level" => "INFO",
"url" => "http://weixin.sogou.com/weixin?query=%E4%B9%90%E6%92%AD%E8%AF%97&tsn=1&interation=&type=2&interV=kKIOkrELjbkRmLkElbkTkKIMkrELjboImLkEk74TkKIRmLkEk78TkKILkbELjboN_105333196&ie=utf8&page=7&p=40040100&dp=1&num=100",
"httpcode" => "200",
"cost" => "0.08"
}
{
"message" => "[2015-01-27 14:56:55,637] INFO \"Crawl url:http://dealer.autohome.com.cn/8178/newslist.html 200 takes 0.146 seconds, refer:, depth:2\"",
"@timestamp" => "2015-01-27T06:56:56.359Z",
"@version" => "1",
"type" => "producer",
"host" => "bj-buzz-dev01",
"path" => "/home/ruifengyun/buzzspider/spider/spider.log",
"datetime" => "2015-01-27 14:56:55,637",
"level" => "INFO",
"url" => "http://dealer.autohome.com.cn/8178/newslist.html",
"httpcode" => "200",
"cost" => "0.14"
}
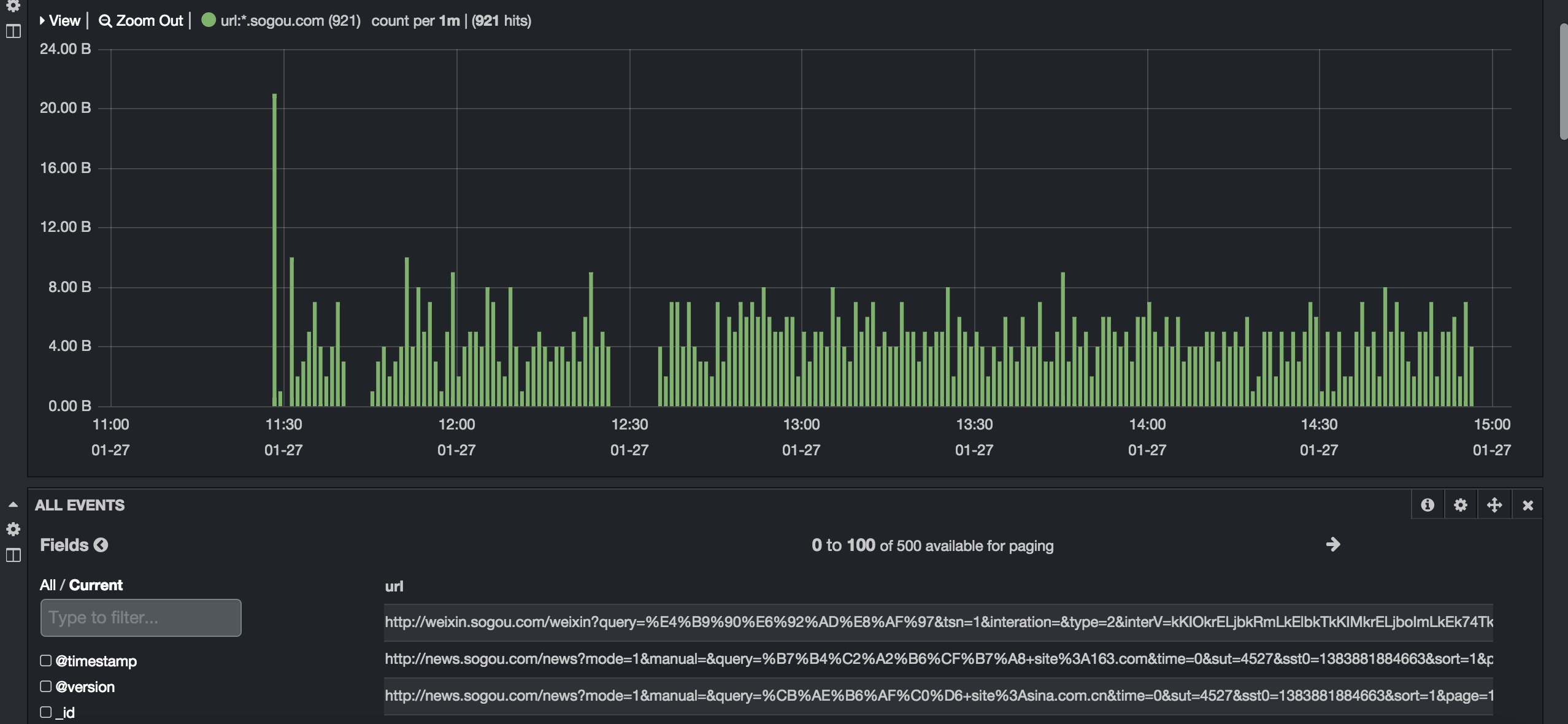
我们在kibana 3的界面上看到的结果,我这里是搜索下 时间周期里爬了sogou.com有多少次。
kibana的一个问题是, 不知道怎么写搜索的语句 。
url:*.sogou.com* ,我一开始以为是可以写纯正则。 kibana后端调用的是es的语法,所以你的语法要和elasticsearch想对应。

################ 官方文档也有详细的描述,在简单把logstash官方关于grok文章翻译下。
Example
下面是日志的样子
55.3.244.1 GET /index.html 15824 0.043
正则的例子
%{IP:client} %{WORD:method} %{URIPATHPARAM:request} %{NUMBER:bytes} %{NUMBER:duration}
配置文件里是怎么写得?
input {
file {
path => “/var/log/http.log”
}
}
filter {
grok {
match => [ “message”, “%{IP:client} %{WORD:method} %{URIPATHPARAM:request} %{NUMBER:bytes} %{NUMBER:duration}” ]
}
}
解析后,是个什么样子?
client: 55.3.244.1
method: GET
request: /index.html
bytes: 15824
duration: 0.043
自定义正则
(?<field_name>the pattern here)
(?<queue_id>[0-9A-F]{10,11})
当然你也可以把众多的正则,放在一个集中文件里面。
# in ./patterns/postfix
POSTFIX_QUEUEID [0-9A-F]{10,11}
filter {
grok {
patterns_dir => “./patterns”
match => [ “message”, “%{SYSLOGBASE} %{POSTFIX_QUEUEID:queue_id}: %{GREEDYDATA:syslog_message}” ]
}
}
############
logstash已经自带了不少的正则,如果想偷懒的话,可以在内置正则里借用下。
USERNAME [a-zA-Z0-9._-]+
USER %{USERNAME}
INT (?:[+-]?(?:[0-9]+))
BASE10NUM (?<![0-9.+-])(?>[+-]?(?:(?:[0-9]+(?:\.[0-9]+)?)|(?:\.[0-9]+)))
NUMBER (?:%{BASE10NUM})
BASE16NUM (?<![0-9A-Fa-f])(?:[+-]?(?:0x)?(?:[0-9A-Fa-f]+))
BASE16FLOAT \b(?<![0-9A-Fa-f.])(?:[+-]?(?:0x)?(?:(?:[0-9A-Fa-f]+(?:\.[0-9A-Fa-f]*)?)|(?:\.[0-9A-Fa-f]+)))\b
POSINT \b(?:[1-9][0-9]*)\b
NONNEGINT \b(?:[0-9]+)\b
WORD \b\w+\b
NOTSPACE \S+
SPACE \s*
DATA .*?
GREEDYDATA .*
QUOTEDSTRING (?>(?<!\\)(?>”(?>\\.|[^\\”]+)+”|””|(?>'(?>\\.|[^\\’]+)+’)|”|(?>`(?>\\.|[^\\`]+)+`)|“))
UUID [A-Fa-f0-9]{8}-(?:[A-Fa-f0-9]{4}-){3}[A-Fa-f0-9]{12}
# Networking
MAC (?:%{CISCOMAC}|%{WINDOWSMAC}|%{COMMONMAC})
CISCOMAC (?:(?:[A-Fa-f0-9]{4}\.){2}[A-Fa-f0-9]{4})
WINDOWSMAC (?:(?:[A-Fa-f0-9]{2}-){5}[A-Fa-f0-9]{2})
COMMONMAC (?:(?:[A-Fa-f0-9]{2}:){5}[A-Fa-f0-9]{2})
IPV6 ((([0-9A-Fa-f]{1,4}:){7}([0-9A-Fa-f]{1,4}|:))|(([0-9A-Fa-f]{1,4}:){6}(:[0-9A-Fa-f]{1,4}|((25[0-5]|2[0-4]\d|1\d\d|[1-9]?\d)(\.(25[0-5]|2[0-4]\d|1\d\d|[1-9]?\d)){3})|:))|(([0-9A-Fa-f]{1,4}:){5}(((:[0-9A-Fa-f]{1,4}){1,2})|:((25[0-5]|2[0-4]\d|1\d\d|[1-9]?\d)(\.(25[0-5]|2[0-4]\d|1\d\d|[1-9]?\d)){3})|:))|(([0-9A-Fa-f]{1,4}:){4}(((:[0-9A-Fa-f]{1,4}){1,3})|((:[0-9A-Fa-f]{1,4})?:((25[0-5]|2[0-4]\d|1\d\d|[1-9]?\d)(\.(25[0-5]|2[0-4]\d|1\d\d|[1-9]?\d)){3}))|:))|(([0-9A-Fa-f]{1,4}:){3}(((:[0-9A-Fa-f]{1,4}){1,4})|((:[0-9A-Fa-f]{1,4}){0,2}:((25[0-5]|2[0-4]\d|1\d\d|[1-9]?\d)(\.(25[0-5]|2[0-4]\d|1\d\d|[1-9]?\d)){3}))|:))|(([0-9A-Fa-f]{1,4}:){2}(((:[0-9A-Fa-f]{1,4}){1,5})|((:[0-9A-Fa-f]{1,4}){0,3}:((25[0-5]|2[0-4]\d|1\d\d|[1-9]?\d)(\.(25[0-5]|2[0-4]\d|1\d\d|[1-9]?\d)){3}))|:))|(([0-9A-Fa-f]{1,4}:){1}(((:[0-9A-Fa-f]{1,4}){1,6})|((:[0-9A-Fa-f]{1,4}){0,4}:((25[0-5]|2[0-4]\d|1\d\d|[1-9]?\d)(\.(25[0-5]|2[0-4]\d|1\d\d|[1-9]?\d)){3}))|:))|(:(((:[0-9A-Fa-f]{1,4}){1,7})|((:[0-9A-Fa-f]{1,4}){0,5}:((25[0-5]|2[0-4]\d|1\d\d|[1-9]?\d)(\.(25[0-5]|2[0-4]\d|1\d\d|[1-9]?\d)){3}))|:)))(%.+)?
IPV4 (?<![0-9])(?:(?:25[0-5]|2[0-4][0-9]|[0-1]?[0-9]{1,2})[.](?:25[0-5]|2[0-4][0-9]|[0-1]?[0-9]{1,2})[.](?:25[0-5]|2[0-4][0-9]|[0-1]?[0-9]{1,2})[.](?:25[0-5]|2[0-4][0-9]|[0-1]?[0-9]{1,2}))(?![0-9])
IP (?:%{IPV6}|%{IPV4})
HOSTNAME \b(?:[0-9A-Za-z][0-9A-Za-z-]{0,62})(?:\.(?:[0-9A-Za-z][0-9A-Za-z-]{0,62}))*(\.?|\b)
HOST %{HOSTNAME}
IPORHOST (?:%{HOSTNAME}|%{IP})
HOSTPORT (?:%{IPORHOST=~/\./}:%{POSINT})
# paths
PATH (?:%{UNIXPATH}|%{WINPATH})
UNIXPATH (?>/(?>[\w_%!$@:.,-]+|\\.)*)+
TTY (?:/dev/(pts|tty([pq])?)(\w+)?/?(?:[0-9]+))
WINPATH (?>[A-Za-z]+:|\\)(?:\\[^\\?*]*)+
URIPROTO [A-Za-z]+(\+[A-Za-z+]+)?
URIHOST %{IPORHOST}(?::%{POSINT:port})?
# uripath comes loosely from RFC1738, but mostly from what Firefox
# doesn’t turn into %XX
URIPATH (?:/[A-Za-z0-9$.+!*'(){},~:;=@#%_\-]*)+
#URIPARAM \?(?:[A-Za-z0-9]+(?:=(?:[^&]*))?(?:&(?:[A-Za-z0-9]+(?:=(?:[^&]*))?)?)*)?
URIPARAM \?[A-Za-z0-9$.+!*’|(){},~@#%&/=:;_?\-\[\]]*
URIPATHPARAM %{URIPATH}(?:%{URIPARAM})?
URI %{URIPROTO}://(?:%{USER}(?::[^@]*)?@)?(?:%{URIHOST})?(?:%{URIPATHPARAM})?
# Months: January, Feb, 3, 03, 12, December
MONTH \b(?:Jan(?:uary)?|Feb(?:ruary)?|Mar(?:ch)?|Apr(?:il)?|May|Jun(?:e)?|Jul(?:y)?|Aug(?:ust)?|Sep(?:tember)?|Oct(?:ober)?|Nov(?:ember)?|Dec(?:ember)?)\b
MONTHNUM (?:0?[1-9]|1[0-2])
MONTHDAY (?:(?:0[1-9])|(?:[12][0-9])|(?:3[01])|[1-9])
# Days: Monday, Tue, Thu, etc…
DAY (?:Mon(?:day)?|Tue(?:sday)?|Wed(?:nesday)?|Thu(?:rsday)?|Fri(?:day)?|Sat(?:urday)?|Sun(?:day)?)
# Years?
YEAR (?>\d\d){1,2}
HOUR (?:2[0123]|[01]?[0-9])
MINUTE (?:[0-5][0-9])
# ’60’ is a leap second in most time standards and thus is valid.
SECOND (?:(?:[0-5][0-9]|60)(?:[:.,][0-9]+)?)
TIME (?!<[0-9])%{HOUR}:%{MINUTE}(?::%{SECOND})(?![0-9])
# datestamp is YYYY/MM/DD-HH:MM:SS.UUUU (or something like it)
DATE_US %{MONTHNUM}[/-]%{MONTHDAY}[/-]%{YEAR}
DATE_EU %{MONTHDAY}[./-]%{MONTHNUM}[./-]%{YEAR}
ISO8601_TIMEZONE (?:Z|[+-]%{HOUR}(?::?%{MINUTE}))
ISO8601_SECOND (?:%{SECOND}|60)
TIMESTAMP_ISO8601 %{YEAR}-%{MONTHNUM}-%{MONTHDAY}[T ]%{HOUR}:?%{MINUTE}(?::?%{SECOND})?%{ISO8601_TIMEZONE}?
DATE %{DATE_US}|%{DATE_EU}
DATESTAMP %{DATE}[- ]%{TIME}
TZ (?:[PMCE][SD]T|UTC)
DATESTAMP_RFC822 %{DAY} %{MONTH} %{MONTHDAY} %{YEAR} %{TIME} %{TZ}
DATESTAMP_OTHER %{DAY} %{MONTH} %{MONTHDAY} %{TIME} %{TZ} %{YEAR}
# Syslog Dates: Month Day HH:MM:SS
SYSLOGTIMESTAMP %{MONTH} +%{MONTHDAY} %{TIME}
PROG (?:[\w._/%-]+)
SYSLOGPROG %{PROG:program}(?:\[%{POSINT:pid}\])?
SYSLOGHOST %{IPORHOST}
SYSLOGFACILITY <%{NONNEGINT:facility}.%{NONNEGINT:priority}>
HTTPDATE %{MONTHDAY}/%{MONTH}/%{YEAR}:%{TIME} %{INT}
# Shortcuts
QS %{QUOTEDSTRING}
# Log formats
SYSLOGBASE %{SYSLOGTIMESTAMP:timestamp} (?:%{SYSLOGFACILITY} )?%{SYSLOGHOST:logsource} %{SYSLOGPROG}:
COMMONAPACHELOG %{IPORHOST:clientip} %{USER:ident} %{USER:auth} \[%{HTTPDATE:timestamp}\] “(?:%{WORD:verb} %{NOTSPACE:request}(?: HTTP/%{NUMBER:httpversion})?|%{DATA:rawrequest})” %{NUMBER:response} (?:%{NUMBER:bytes}|-)
COMBINEDAPACHELOG %{COMMONAPACHELOG} %{QS:referrer} %{QS:agent}
# Log Levels
LOGLEVEL ([A-a]lert|ALERT|[T|t]race|TRACE|[D|d]ebug|DEBUG|[N|n]otice|NOTICE|[I|i]nfo|INFO|[W|w]arn?(?:ing)?|WARN?(?:ING)?|[E|e]rr?(?:or)?|ERR?(?:OR)?|[C|c]rit?(?:ical)?|CRIT?(?:ICAL)?|[F|f]atal|FATAL|[S|s]evere|SEVERE|EMERG(?:ENCY)?|[Ee]merg(?:ency)?)

您好,博主,请问下 在k4里面 设置Filters,可否使用正则?
[钟]
好,值得细看,佩服
好久没来了,过来转转
ELK 可以和 zabbix 整合吗
你说的是日志解析么? 当然可以 !如果你说的是用kibana解析zabbix的mysql监控数据,是不可以的。
为何如此的屌
滚蛋