InfluxDB 是一个开源,分布式,时间序列,事件,可度量和无外部依赖的数据库。
文章总是被爬虫爬了,这里标记下 原文地址 , tz.lingc.xyz

InfluxDB有三大特性:
1. Time Series (时间序列):你可以使用与时间有关的相关函数(如最大,最小,求和等)
2. Metrics(度量):你可以实时对大量数据进行计算
3. Eevents(事件):它支持任意的事件数据
他是golang编写的,第一代的接口也只是有Golang而已,现在扩展到有N个语言支持了。
[root@slave1 ~]# netstat -tunalp|grep influxdb tcp 0 0 :::8083 :::* LISTEN 2168/influxdb tcp 0 0 :::8086 :::* LISTEN 2168/influxdb tcp 0 0 :::8090 :::* LISTEN 2168/influxdb tcp 0 0 :::8099 :::* LISTEN 2168/influxdb tcp 0 0 ::ffff:127.0.0.1:8086 ::ffff:127.0.0.1:42154 ESTABLISHED 2168/influxdb [root@slave1 ~]# ps aux|grep influxdb|grep -v grep influxdb 2168 0.2 0.6 972860 26976 ? Sl 11:23 0:06 /usr/bin/influxdb -pidfile /opt/influxdb/shared/influxdb.pid -config /opt/influxdb/shared/config.toml
看到他暴露了4个端口, 8083 WEB 管理界面 8086 HTTP API 接口服务
熟悉Elasticsearch的朋友估计会很容易就熟练influxdb 的http api接口,下面是POST过去的body体
[
{
"name" : "tz.lingc.xyz",
"columns" : ["value", "host", "mount"],
"points" : [
[23.2, "serverA", "/mnt"]
]
}
]
强势插入
curl -X POST -d '[{"name":"foo","columns":["val"],"points":[[23]]}]' 'http://localhost:8086/db/mydb/series?u=root&p=root'
强势查询
curl -G 'http://localhost:8086/db/mydb/series?u=root&p=root' --data-urlencode "q=select * from log_lines limit 1"
在构建监控收集系统里面,不能单纯的用HTTP API,我这边用的是python 调用的Influxdb模块,来实现的数据的插入,其实他是封装的HTTP API而已 。

对于influxdb咱们可以做日志收集后的统计图表,可以用Fluentd + Grafana的组合起一个类似 logstash kibana elasticsearch 的组合,但把性能抛开,我觉得他们的用途不太一样,一个是metric的计数,一个是全文索引的统计 。 反倒更像是 Graphite ,有个类似rrdtool的whisper,也有个web界面。

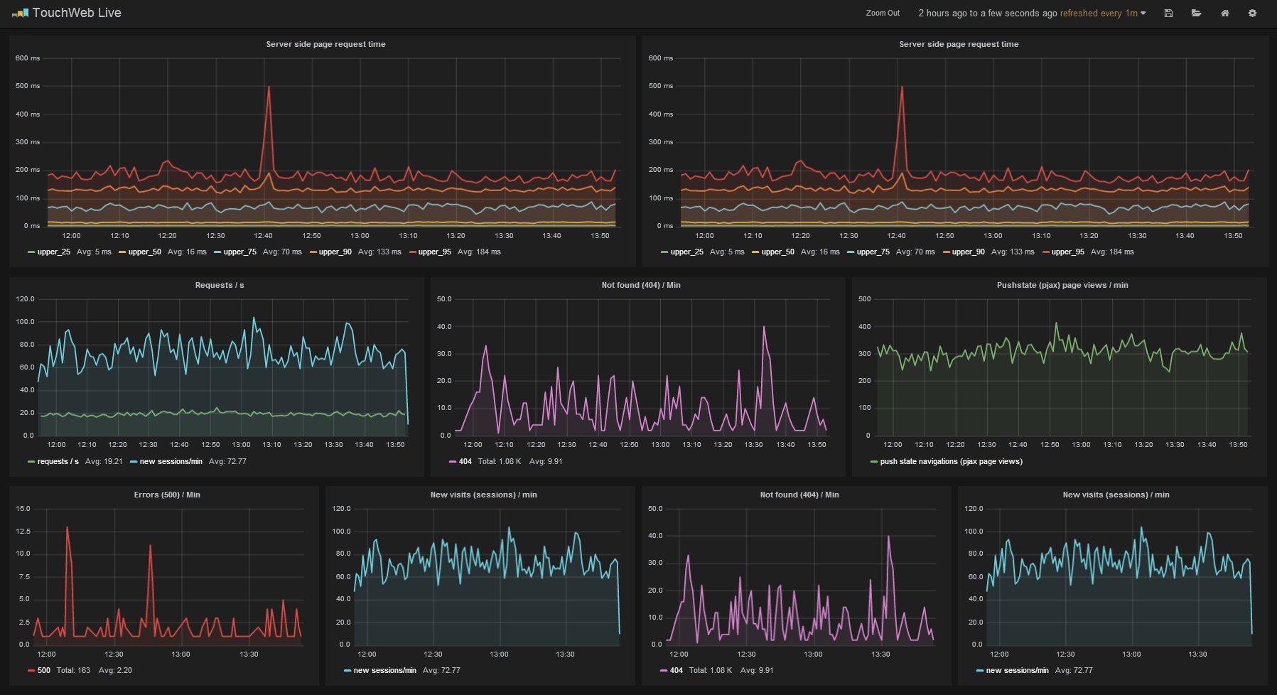
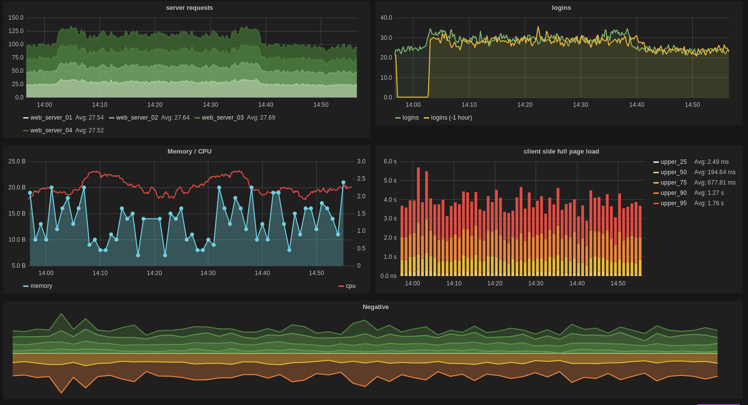
来观看下在Grafana的Dashboard现实的样子,样子很像是kibana:



我想请问下 第一张效果图当中哪些404、500、502具体是怎么做到的
为何你这么吊
为何你这么吊
为何你这么吊
咋怎么叼呢